InfluxDB and Grafana
DevWeb measurements can be reported to InfluxDB, and then visualized using dashboard tools like Grafana.
Storing data on InfluxDB
Run data can be reported to InfluxDB. You can then use a compatible open-source analytics solution, like Grafana, to visualize the received measurements (see Visualize measurements with Grafana, below).
To enable reporting to InfluxDB, you must update the local version of the config.yml configuration file.
To set up data reporting to InfluxDB:
-
Install the InfluxDB database.
Supported InfluxDB versions: InfluxDB 1.x, 2.x, 3.x
- Open the local.config.yml file. If you have not yet created one, refer to the instructions here: Configuration
-
In the measurements section of local.config.yml, update the following parameters:
Parameter Description adapters Define one or more database adapters, corresponding to the databases to which data is reported:
-
influxDB/influxDBV2/influxDBV3. Use for the appropriate InfluxDB versions.
-
sqlite. Use for SQLite
useProxy Change to trueto use the proxy settings from rts.yml to connect.runName Use this parameter to define a custom name for the data. This provides a way to identify the streamed data reported to InfluxDB, in addition to the time stamp. If no value is defined, the script name is used.
You can define the runName tag on the command line, it which case it overwrites the value in the local.config.yml file.
-
- In the appropriate influxDB sections of local.config.yml (corresponding to the versions defined for adapters), configure the endpoint URL and other parameters for the relevant database adapter.
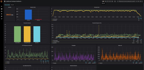
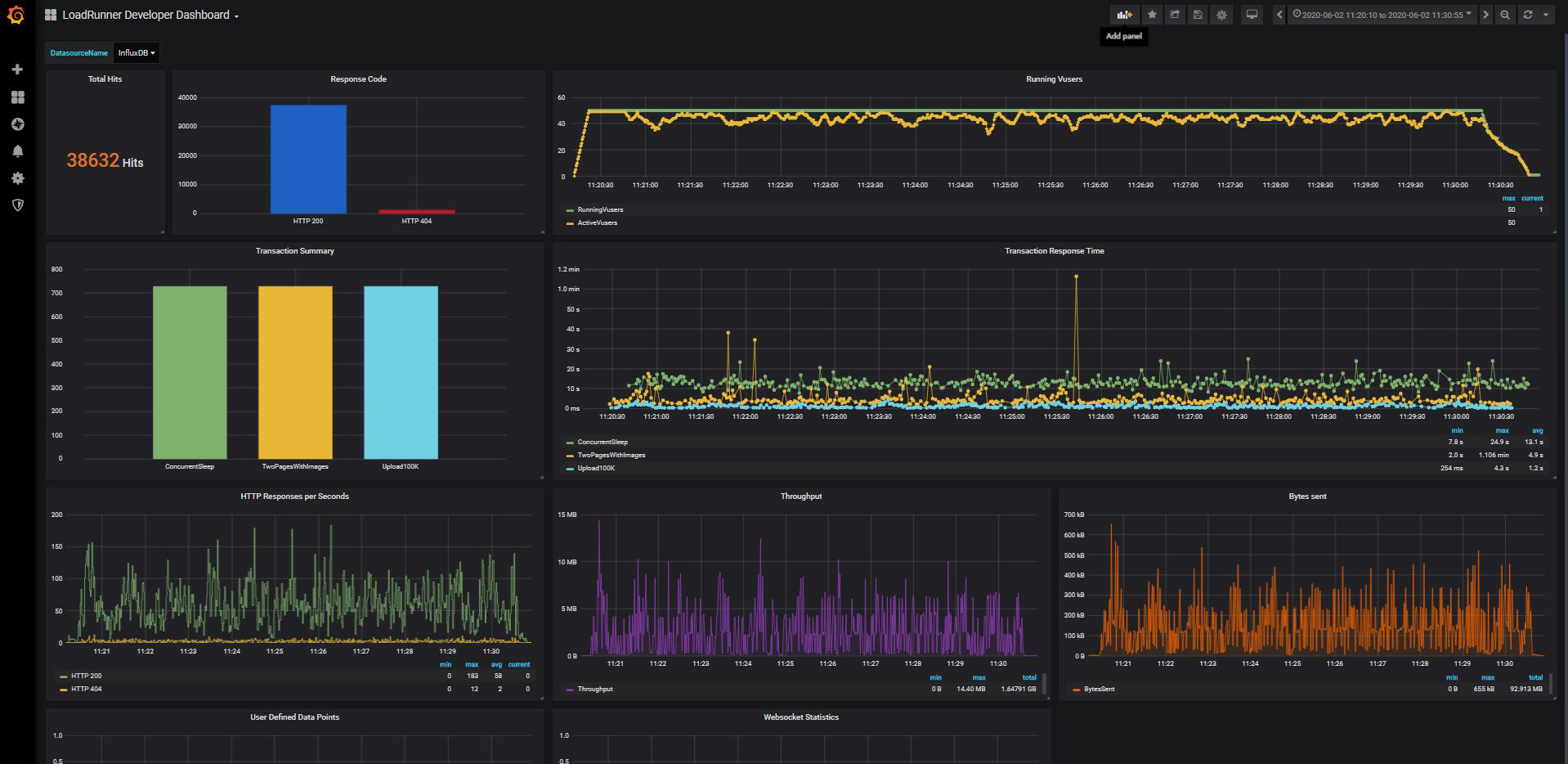
Visualize measurements with Grafana
You can use the Grafana dashboard tool to visualize and analyze the results of your DevWeb tests.
The provided Grafana dashboard sample demonstrates how DevWeb measurements, stored in InfluxDB, can be visualized in the Grafana tool. You can download the sample from Marketplace.
For more details on using InfluxDB in Grafana, and importing a dashboard, refer to the Grafana product documentation.
See also:

